聯系人:楊思佳
電話:0510-86199192
傳真:0510-86199084
手機:13812108111
郵編:214429
郵箱:784897853@qq.com
地址:江蘇省無錫市江陰市東定路1號斯菲爾電氣
近期,南京地鐵某線路正在進入最后的測試,35kV整流/能饋、400V動照,全線所有車站、區間所、車輛段已全部安裝完畢,數據已上線云平臺。目前,斯菲爾電氣參與能源管理系統的所有組件均已部署完畢。

斯菲爾電氣參與能源管理系統總體架構遵循“云、管、邊、端"整體思路,基于云平臺,構建“全面感知、智能物聯、數據互通"的城市軌道交通能效數據分析系統,通過智能網關、終端設備云端接入,實現能耗數據實時采集和綜合分析,準確掌握線路能源消耗實際情況。

云容器技術
極其輕量,只打包了必要的bin/lib
秒級部署,根據鏡像的不同,容器的部署耗時大概在毫秒與秒之間(比虛擬機強很多)
易于移植,一次構建,隨處部署
彈性伸縮,Kubernetes容器管理平臺有著非常強大的彈性管理能力
微服務架構
快速上線,由于業務組件的自治性和獨立性,新的功能和應用能夠迅速地發布上線,而不用擔心對系統其他功能帶來大范圍的影響和波及
充分利用硬件資源
支持獨立擴容和恢復,針對性地對應用中的某些服務進行擴容,解決性能的瓶頸,可以獨立替換或恢復微服務中的某個組件
微服務架構在應用的開發效率、穩定性、可擴展性上具備的優勢,是云化應用的標準架構
持續部署
減少變更范圍,與傳統的瀑布式開發模型相比,采用敏捷或迭代式開發意味著更頻繁的發布、每次發布包含的變化更少。由于部署經常進行,因此每次部署不會對生產系統造成巨大影響,應用程序會以平滑的速率逐漸生長
自動化,強大的部署自動化手段確保部署任務的可重復性、減少部署出錯的可能性
在軟件的開發、測試、部署、運維流程上,提升了開發效率、降低了溝通成本、提升了部署和上線速度
系統開銷
比創建虛擬機實例有更快的速度,在性能和占用空間方面的開銷更小,降低硬件資源投入成本。
部署效率
傳統虛擬機部署耗時是分鐘級,容器是秒級,大大提升部署效率。
可移植性
容器幾乎可以在任意的平臺上運行,包括物理機、虛擬機、公有云、私有云、個人電腦等,可以從一個平臺直接遷移到另外一個,而傳統虛擬機做不到。
標準化
大多數容器基于開放標準,可運行在所有主要的Linux,兼容性好。
靈活性
每個微服務能夠獨立部署,不再需要協調其它服務對本服務的影響,傳統架構部署需要一個龐大的應用服務器來支撐。微服務架構的靈活性使系統的持續化部署成為可能,提高了系統后續功能擴展的響應能力。
耦合性
每個微服務只關注一個特定業務功能,邏輯清晰、代碼量少,使開發和維護變得簡單。系統由若干個微服務構建而成,被維持在一個可控狀態。傳統的單一應用架構往往造成“牽一發動全身"的狀況,不利于開發維護。
預算執行分析

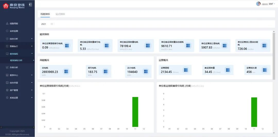
能效指標分析展示

斯菲爾電氣通過能源管理系統的海量數據采集和專業軟件分析,為南京地鐵軌道交通業主提升能源管理及設備運維水平,實現節能減排、降本增效,切實推進智能交通項目建設,構建適應智能經濟、智能社會發展所需的基礎設施體系。

